mirror of
https://github.com/TwiN/gatus.git
synced 2026-03-23 22:00:07 +00:00
* Add metrics for domain expiration * Update grafana and prometheus versions and extend grafana dashboard with Domain expiration * feat(deps) update whois version --------- Co-authored-by: TwiN <twin@linux.com>
Usage
Gatus exposes Prometheus metrics at /metrics if the metrics configuration option is set to true.
To run this example, all you need to do is execute the following command:
docker-compose up
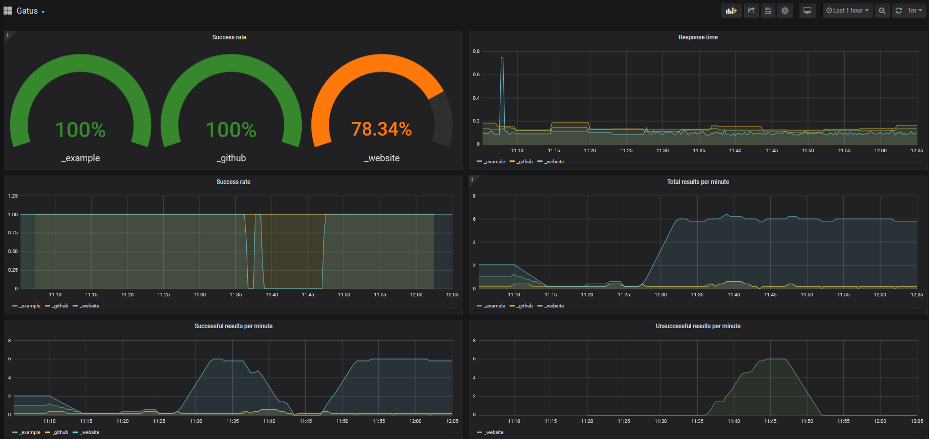
Once you've done the above, you should be able to access the Grafana dashboard at http://localhost:3000.
Queries
By default, this example has a Grafana dashboard with some panels, but for the sake of verbosity, you'll find
a list of simple queries below. Those make use of the key parameter, which is a concatenation of the endpoint's
group and name.
Success rate
sum(rate(gatus_results_total{success="true"}[30s])) by (key) / sum(rate(gatus_results_total[30s])) by (key)
Response time
gatus_results_duration_seconds
Total results per minute
sum(rate(gatus_results_total[5m])*60) by (key)
Total successful results per minute
sum(rate(gatus_results_total{success="true"}[5m])*60) by (key)
Total unsuccessful results per minute
sum(rate(gatus_results_total{success="false"}[5m])*60) by (key)
