1
0
mirror of https://github.com/TwiN/gatus.git synced 2026-03-22 20:10:07 +00:00
Files
gatus/.examples/docker-compose-grafana-prometheus
Stefan Balea 2f8a3d2a02 feat(metrics): Add metrics for domain expiration (#1244)
* Add metrics for domain expiration

* Update grafana and prometheus versions and extend grafana dashboard with Domain expiration

* feat(deps) update whois version

---------

Co-authored-by: TwiN <twin@linux.com>
2025-10-25 12:45:15 -04:00
..

Usage

Gatus exposes Prometheus metrics at /metrics if the metrics configuration option is set to true.

To run this example, all you need to do is execute the following command:

docker-compose up

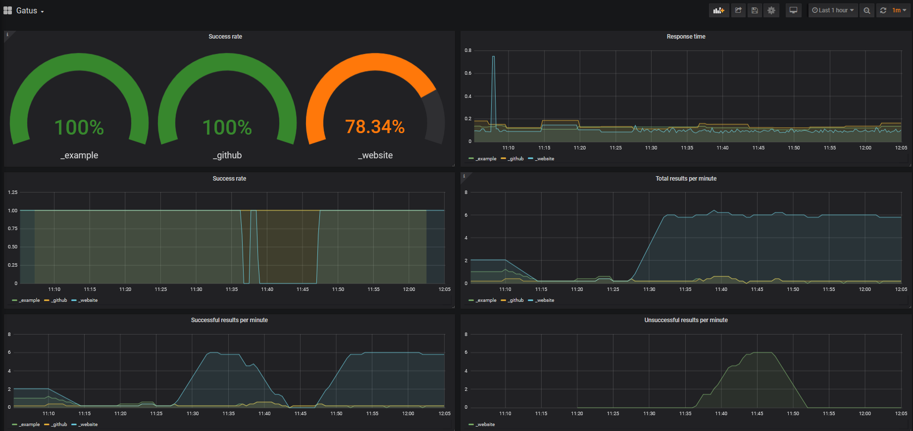
Once you've done the above, you should be able to access the Grafana dashboard at http://localhost:3000.

Gatus Grafana dashboard

Queries

By default, this example has a Grafana dashboard with some panels, but for the sake of verbosity, you'll find a list of simple queries below. Those make use of the key parameter, which is a concatenation of the endpoint's group and name.

Success rate

sum(rate(gatus_results_total{success="true"}[30s])) by (key) / sum(rate(gatus_results_total[30s])) by (key)

Response time

gatus_results_duration_seconds

Total results per minute

sum(rate(gatus_results_total[5m])*60) by (key)

Total successful results per minute

sum(rate(gatus_results_total{success="true"}[5m])*60) by (key)

Total unsuccessful results per minute

sum(rate(gatus_results_total{success="false"}[5m])*60) by (key)